View meeting analytics
Admins and managers gain valuable insights into meeting patterns, participation, and efficiency. These reports help track employee meeting data, monitor engagement trends, and make informed decisions to improve productivity. They can also export reports to analyze participation, engagement, and overall meeting effectiveness.
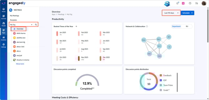
Navigate to Apps > Meetings.
Perform the following actions relevant to your role:
For admins: Open the drop-down and select My Org, Departments, or Business Units as required, and then click Overview.
For managers: Open the drop-down and select My Team or My Entire Team as required, and then click Overview.
By default, the data is calculated for the last 30 days. Change the period to recalculate the data accordingly.
Scroll down to view analytics for various meeting sections.

📒Note: Employees cannot access the “Overview” page.
The dashboard provides key components such as productivity, costs and efficiency, and engagement.
Productivity
Tracks metrics to measure meeting effectiveness, identify inefficiencies, and improve time management, enhancing organizational collaboration.
- Busiest times of the year: Displays peak meeting periods over the last 365 days, helping optimize scheduling.
- Network and collaboration: visualizes connections through meetings:
-
- Admins can view connections between departments or business units.
- Managers can view connections between teams.
The line thickness represents the number of meetings, helping you assess team connectivity and improve cross-functional collaboration.
- Discussion points completed: Shows the number of completed and pending discussion points.
- Discussion points distribution: Highlights the sources of discussion points, such as goals, IDPs, and feedback, showing alignment with organizational goals.
Meeting costs and efficiency
Measures the financial impact of meetings and helps optimize ROI.
- Meeting length breakdown: Displays the distribution of meeting durations and helps reduce unnecessarily long meetings.
- Departmental cost (Admins only): Tracks average meeting costs by department or business unit over a selected timeframe and flags recurring low-rated meetings for review.
- Monthly cost trend: Shows meeting costs over the past 365 days, identifying the costliest months to refine cost-control strategies.
- Meeting satisfaction rate: Evaluates ROI through department-wise meeting ratings and highlights satisfaction levels to ensure meeting effectiveness.
Engagement
Measures employee participation and involvement in meetings.
- Daily time spent on meetings per user: Displays the average daily time employees spend in meetings, displaying a line trend over the selected timeframe. It helps assess meeting engagement and time management.
- Meeting usage: Tracks employees with at least one imported or added meeting, reflecting the adoption of the Meetings module.
- Average time spent on meetings (Admins only): Displays business unit or department-wise meeting times and helps identify high meeting loads to balance schedules.
- Action items per meeting: Tracks notes, discussion points, and to-dos, reflecting meeting productivity and follow-up effectiveness.
Export meeting reports
Admins can export employee meeting details for the entire organization, a specific business unit, or a department. Managers can export reports for their entire team or direct reports.
By default, the data is calculated for the last 30 days.
- Change the period to recalculate the data accordingly.
- Click the graph in the desired section to open meeting details.
- Click the Overflow
Menu at the top right and select Export. - Click Export and then select the desired format:
-
- Export as Excel
- Export as CSV
The meeting details are exported successfully.
The exported report includes key meeting information such as participant details, meeting date and time, duration, meeting type (one-on-one and general), conference type, discussion points, and ratings.