View learning analytics
Admins can view learning analytics on the dashboard, which provides a visual representation of courses, learning paths, and learners’ statistics. The visuals are interactive, allowing admins to click the respective charts to view more details and export them.
|
For Engagedly V1, navigate to Learning from the top.
|
For Engagedly V2, navigate to Apps on the left pane and select Learning.
|
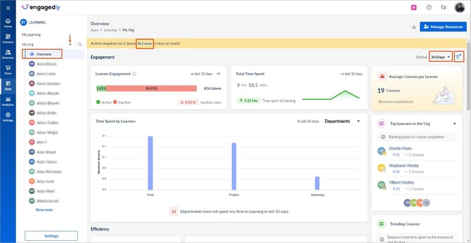
- On the left, click the drop-down and select My Org.
- On the left, click Overview to view the dashboard.
At the top of the dashboard, click Act now to view the alerts if you are an author or co-author of any learning.
The dashboard displays reports based on the period and filter you set.
At the top right,
- Click the Period drop-down and select a period.
- Click the Filter
Icon and set the filters as required.
You can filter the dashboard reports for the following:
- Archived or non-archived learnings
- Active or blocked learners (employees who are blocked in the Engagedly application)
- Departments
- Business units
- Location
On the right side of the dashboard, you can view the following:
- Average courses per learner
- Top learners in the organization
- Trending courses based on the time spent and enrollments
- Highest-rated courses
- Employee satisfaction based on positive ratings
You can also view integrations and enable the integrated learning applications, creating more courses from them.
The dashboard provides key components such as engagement, efficiency, and productivity.

Engagement
In the Engagement section, you can track learners activity based on their time spent in learning and tracking departments or business units with lower activity. You can nudge learners and enhance their engagement by assigning them learning.
Efficiency
You can evaluate course completion effectiveness and track trends over time. If completion rates decrease, analyze the enrollment versus completion ratio for insights. You can identify learners with their overdue status, mandatory enrollment status, or pending mandatory enrollments of learning and nudge them.
Productivity
You can track the compliance status at both the course and learners’ levels and take action based on your preferences and requirements. You can also track the total number of enrollments and their learning progress across various statuses.
In the Learning Progress field, click the View By drop-down and select Course or Learning Path as required to view the learning progress.
You can also track the number of enrollments over time, categorized by self enrolled or assigned.
You can perform the following actions on the dashboard:
- Click the Right
Arrow or any graph in the required field to open the learners' list, and click the Download
icon at the top right. - Click the Bell
Icon on the right to nudge learners. To nudge learners in bulk, refer to Manage learners. - Click the Columns-3
Icon to customize the columns and include required custom fields before exporting the report. - Click the Plus
Icon on the right of the Bell
icon to assign learning to the learners.
Notes:
- If you nudge learners in bulk, inactive learners and those who have not completed their learning get notifications.
-
The plus icon is available only in the Learner Engagement field.

